Network Metrics, Monitoring and Observability Solutions.

Start Here
   Develop And Deploy Real Time Network Metric Dashboards.
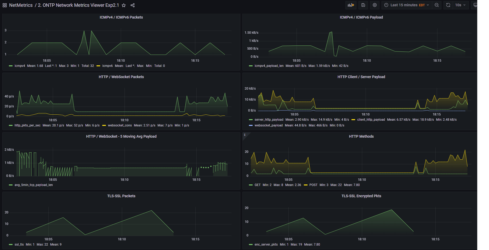
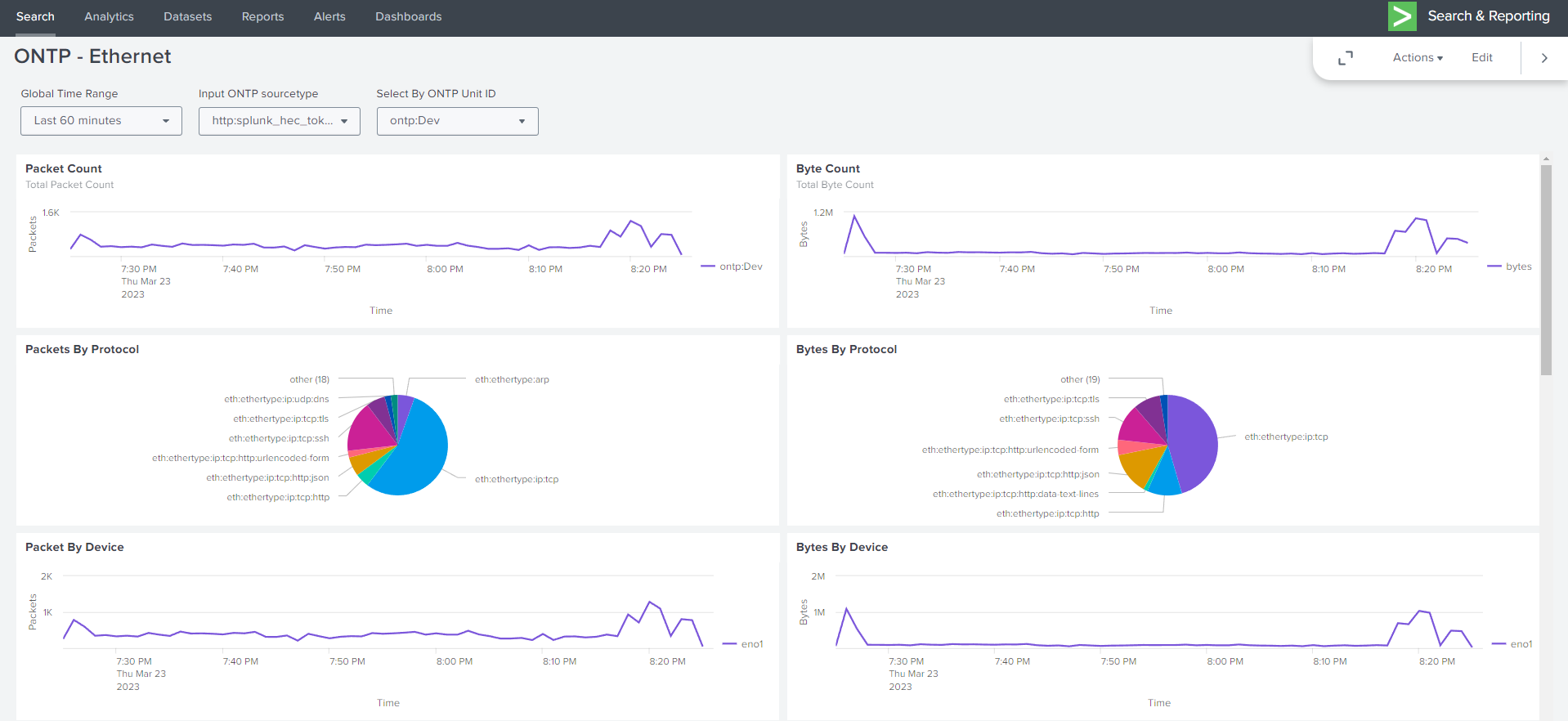
   Create Dashboards in either Splunk or Grafana.

Software

Open Network Telemetry Platform Software

 Collect real time netwok metrics via easy to deploy machine agents.
 Easy to deploy monitoring infrastructure.
 Easy to deploy via containerization.
 Simple to configure services.
 Request a license key info@ontp.dev.

Capture & View network metrics

ontp-wire

Scalable/Extensible Network Decoder.



Download

ontp-wire

Docs

doc

Default Preferences File

preferences doc

Default Config Directory

ontp-capture_config docs

ontp-mbus

Message Bus for the capture processes.



Download

ontp-mbus

Docs

doc

ontp-tsdb/ontp-tsdb-ml

Fast/Reliable Timescale Network Metric Store.



Download

ontp-tsdb

Download

ontp-tsdb-ml

Docs

doc


Grafana Dashboards

Dashboards for displaying metric data.



Download

v1-example-dashboards Gzip File

Download

v1-example-dashboards JSON Files

Docs

doc

Splunk Dashboards

Dashboards for displaying metric data.



Download

v1-example-dashboards JSON Files

Docs

doc

About

Our Mission

At ontp.dev we seek to provide the easiest way for organizations to generate and consume metric data about their networks. Providing greater visibility to our users
Allowing for the creation
 Alerts
 Enrich operational and diagnostic dashboards
 Cut the time to discover and resolve application/networking issues.

Open Network Telemetry Platform.

Decode the network, run security and ML workflows against network data. Observe and be notified of targeted network events.

Our Goals

  • Scalability

    Add components as necessary to scale up or down your network diagnostic requirements.

  • Easy to Deploy

    Deploy our software via containers (docker/podman)
    No cables of Telco work to enable seeing your network data
    No dedicated server hardware or black box.
    Gain control over your entire network metric discovery plane.

  • Effective Network Visibility

    Gain visibility and insight into your network usage and the network services that your critical applications depend on.
    Low the Time To Resolve for common network/application issues.
    Deploy dashboards to support and give visibility to Operations & Trouble shooting teams.

Contact

Contact Us

Contact us at any time to learn about our software solutions and deployments.

Send us a query

Email Us

info@ontp.dev